HttpCanary怎么使用?reqable黄鸟抓包(HttpCanary)使用教程
脚本之家
HttpCanary,常被用户亲切称为黄鸟抓包,是一款专为安卓系统打造的高性能网络抓包与分析工具,工具十分友好,无需获取设备Root权限,即可轻松实现基础抓包功能,感兴趣的朋友一起看看吧。
HttpCanary黄鸟抓包(reqable)抓包教程
一、证书安装
Reqable使用经典的中间人(MITM)技术分析HTTPS流量,当客户端与Reqable的代理服务器(下文简称中间人)进行通信时,中间人需要重签远程服务器的SSL证书。为了保证客户端与中间人成功进行SSL握手通信,需要将中间人的根证书(下文简称CA根证书)安装到客户端本地的证书管理中心。如果没有安装CA根证书,可能会出现SSL握手失败的错误。
如果目标客户端是电脑端应用程序,CA根证书需要安装到电脑的证书管理中心;如果目标客户端是移动端App,CA根证书则需要安装到手机的证书管理中心。如果您没有流量分析的需求,可以忽略这一步。
小提示
Reqable会为每台设备自动生成完全不同的CA根证书,并使用随机的证书密钥,所以您不必担心此证书会被第三方利用。
不同的桌面端平台(这里主要是Windows),证书安装方式有所不同,为了简化安装过程,Reqable提供了一键安装证书的功能。
证书的安装入口位于顶部操作栏,点击盾牌图标打开弹窗,首次使用也会在主界面处提示用户进行安装

点击后系统会弹出确认弹窗或者输入账户密码进行授权,按照提示操作确认即可。不出意外的话,证书会自动安装成功;如果自动安装失败,可以切换到手动安装的Tab按照步骤手动安装。

安装完成后就会提示安装成功,如下图所示:

二、开始抓包
证书装好后就可以进行抓包操作了,先不要开启Reqable客户端上的抓包按钮,以免到时数据多太乱,分不清自己抓的包是哪个

最好先把电脑上的所示进程关闭下,这样以名应用程序或浏览器发送请求,比如这里抓取浏览器中百度上搜索自己的ip时的数据包,如下图红色区域所示,要抓取到数据包中的这条数据

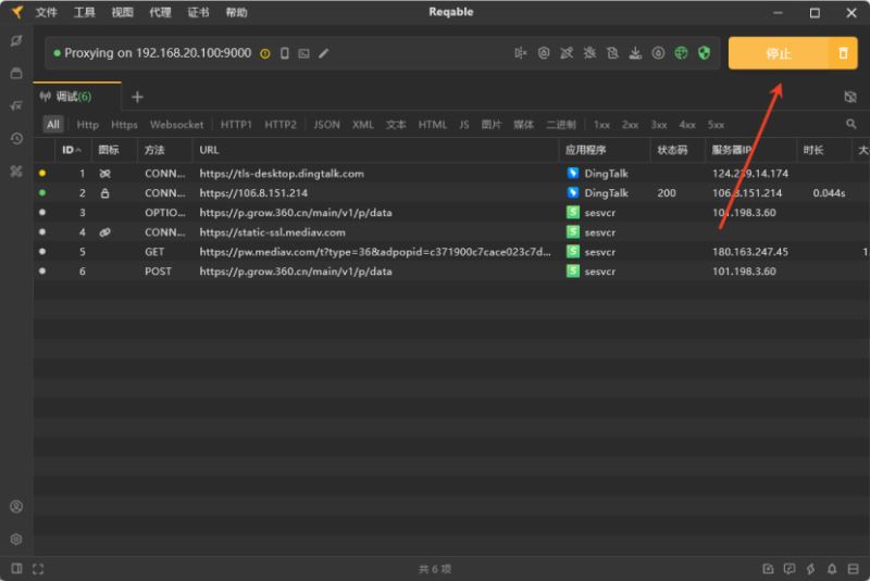
这时我们开始Reqable客户端抓包按钮,然后在浏览器上刷新刚才的界面,然后返回到客户端上点击停止

接着我们就可以很快拿到谷歌浏览器刚才抓到的分析数据了

另外这里强调一直浏览器抓包时如果关闭浏览器代理是抓取不到的,例如小编电脑上的360是关闭了代理,所以他不会被代理抓包软件抓到

reqable抓包软件Windows常见问题
1、Reqable缓存目录
C:\Users\xxx\AppData\Roaming\Reqable
2、Reqable日志文件
C:\Users\xxx\AppData\Roaming\Reqable\log
3、 捕获不到电脑端应用程序的流量
请先确保下面的操作已经处理。
已经开启了调试开关。
已关闭全部筛选和搜索条件。
已关闭二级代理功能。
然后可以按照下面的步骤进行排查。
3.1 检查是否成功配置系统代理
Reqable需要给系统配置网络代理,其他应用程序需要通过系统的网络代理配置来访问Reqable的代理服务器。如果系统网络代理配置成功,下图的网络图标会显示成绿色。

手动检查系统设置中网络代理是否配置成功,Windows菜单 -> 设置 -> 网络和Internet -> 代理 -> 手动设置代理,检查使用代理服务开关是否打开,地址是否是127.0.0.1,端口是否是Reqable主界面顶部显示的端口号。

如果网络图标显示是绿色,但是手动检查系统设置中网络代理未成功,可以在Github或者微信反馈给我们。
如果系统代理配置没有问题,请进入下一步。
3.2 检查是否可以捕获浏览器的请求
Reqable启动调试开关后,打开浏览器(建议Chrome或者Edge),访问百度首页。
情况一:百度首页无法访问,并且Reqable调试列表中看不到任何流量(包括CONNECT请求)。
可能是Reqable代理服务器端口异常(例如被其他程序进程占用),可以尝试更换下端口重试。

如果更换端口后浏览器仍然无法访问百度首页,请在Github或者微信反馈给我们。
情况二:百度首页可以访问,但是Reqable调试列表中看不到任何流量(包括CONNECT请求)。
再次检查上面3.1系统网络代理是否配置正确,或者尝试更换浏览器,或者尝试重启电脑。如果依然是这种情况,请在Github或者微信反馈给我们。
情况三:百度首页可以访问,Reqable调试列表中也能看到浏览器的访问流量(包括CONNECT请求)。
说明Reqable工作一切正常,但是应用程序未主动使用系统网络代理来访问Reqable的代理服务器,您可以按照下面的方式进行处理。
应用程序是Python、NodeJS或者Ruby等脚本进程,可以尝试使用代理终端功能。
检查应用程序是否支持手动配置网络代理。
尝试使用Proxifier等第三方软件进行强制代理。
联系应用程序开发商获取解决方案。
4、无法捕获localhost流量
检查Reqable的代理菜单中是否已经开启回环代理开关,如果还是有问题,请检查Windows菜单 -> 设置 -> 网络和Internet -> 代理 -> 手动设置代理 -> 请勿对以下列条目开头的地址使用代理服务器中的配置是否是,如果不是,请手动配置。
5、无法访问境外受限网站
Reqable本身不具备访问受限网站的能力,需要借助其他代理软件并在Reqable中配置二级代理。
6、手机无法连接电脑
检查手机和电脑是否在同一个局域网下。
检查手机和电脑是否在同一个局域网段,有些局域网组网时会禁止跨段通信。
尝试电脑连接手机热点,然后手机再扫码连接电脑。
检查系统防火墙是否禁用了Reqable代理端口号流量出入。
7、Firefox访问提示不安全的网站
Firefox浏览器使用内置的CA Store,系统安装的CA证书无法生效,需要按照Reqable中的Firefox证书安装指引进行安装操作。

到此这篇关于HttpCanary怎么使用?reqable黄鸟抓包(HttpCanary)使用教程的文章就介绍到这了,更多相关HttpCanary内容请搜索脚本之家以前的文章或继续浏览下面的相关文章,希望大家以后多多支持脚本之家!

