Docker 监控平台部署的两种实现步骤
作者:维尔切(wiltjer)
本文主要介绍了Docker 监控平台部署的两种实现步骤,包括cAdvisor、Prometheus和Grafana,文中通过示例代码介绍的非常详细,对大家的学习或者工作具有一定的参考学习价值,需要的朋友们下面随着小编来一起学习学习吧
一、Docker 自带的监控命令
1、docker ps
[root@docker ~]# docker ps
2、docker top <容器名>
[root@docker ~]# docker top mycentos
3、docker stats
[root@docker ~]# docker stats
优点与缺点
- 优点:简单、快速查看容器状态
- 缺点:仅实时数据,无法查看历史趋势;功能有限
二、Docker 监控解决方案:cAdvisor + Prometheus + Grafana
架构说明
- cAdvisor:数据采集器,收集容器和主机的资源使用情况
- Prometheus:时序数据库,存储监控数据
- Grafana:数据可视化平台,展示监控图表
1、部署 cAdvisor
拉取并运行 cAdvisor 容器
[root@docker ~]# docker pull google/cadvisor [root@docker ~]# docker run -d -v /:/rootfs:ro -v /var/run:/var/run:ro -v /sys:/sys:ro -v /var/lib/docker/:/var/lib/docker:ro -v /dev/disk/:/dev/disk:ro -p 8080:8080 --detach=true --name=cadvisor --privileged --device=/dev/kmsg google/cadvisor:latest
访问界面
http://<IP>:8080/containers/docker

cAdvisor 特点
- 展示主机和容器两个层次的监控数据
- 支持历史数据查看
- 界面简陋,但支持数据导出(如 Prometheus)
2、部署 Prometheus
创建配置文件 /etc/prometheus/prometheus.yml
[root@docker ~]# mkdir -p /etc/prometheus [root@docker ~]# vim /etc/prometheus/prometheus.yml [root@docker ~]# chmod 777 /etc/prometheus/prometheus.yml [root@docker ~]# systemctl restart chronyd [root@docker ~]# systemctl enable chronyd [root@docker ~]# hwclock -w
global:
scrape_interval: 15s
evaluation_interval: 15s
alerting:
alertmanagers:
- static_configs:
- targets:
rule_files:
scrape_configs:
- job_name: 'prometheus'
static_configs:
- targets: ['192.168.100.10:9090']
- job_name: 'cadvisor'
static_configs:
- targets: ['192.168.100.10:8080']
[root@docker ~]# docker pull prom/prometheus [root@docker ~]# docker run -itd --name prometheus -p 9090:9090 -v /etc/prometheus/prometheus.yml:/etc/prometheus/prometheus.yml prom/prometheus:latest --config.file=/etc/prometheus/prometheus.yml --web.enable-lifecycle
访问界面
http://<IP>:9090/targets

- 查看数据源状态(应显示
cAdvisor为 UP)
3、部署 Grafana
拉取并运行 Grafana
[root@docker ~]# docker pull grafana/grafana [root@docker ~]# docker run -itd --name=grafana -p 3000:3000 grafana/grafana
访问界面
账号:admin
密码:admin
登录后重设密码
http://<IP>:3000/login

配置数据源
点击 Add your first data source

选择 Prometheus

填写 URL:http://<Prometheus_IP>:9090

点击 “Save & Test”

导入仪表盘
点击左侧 Dashboards 后,点击 + Create dashboard

先点击 Import a dashboard 后,再点击 Discard

输入仪表盘模板 ID :193

选择刚刚配置的 Prometheus 数据源

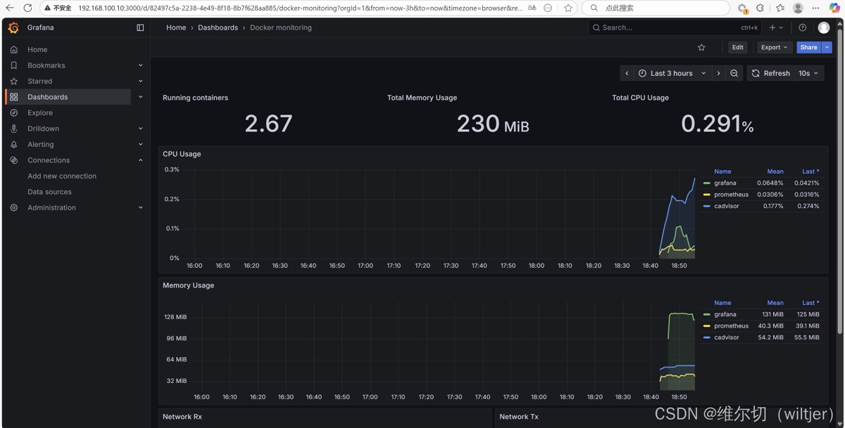
查看监控面板
显示每个容器的 CPU、内存、I/O 使用情况

获取仪表盘模板ID
https://grafana.com/grafana/dashboards/

三、总结
- 推荐使用 cAdvisor + Prometheus + Grafana 组合,实现 Docker 容器全方位监控
- cAdvisor 负责数据采集,Prometheus 负责存储,Grafana 负责可视化
- Docker 自带命令适合快速查看状态,但不适合长期监控与趋势分析
- 监控历史数据有助于分析容器运行状况和性能瓶颈
- 若 Grafana 无数据,请检查 Docker 主机与监控机时间是否同步
到此这篇关于Docker 监控平台部署的两种实现步骤的文章就介绍到这了,更多相关Docker 监控平台部署内容请搜索脚本之家以前的文章或继续浏览下面的相关文章希望大家以后多多支持脚本之家!
