Opinion(OPN)币是什么?未来潜力如何?OPN代币经济与价格预测
Opinion(又称 OPN)是由 Opinion Labs 开发的基于区块链的代币。它为名为 Opinion.Trade 的尖端人工智能驱动型链上预测交易所提供支持。该平台利用人工智能预言机、链上交易基础设施和 去中心化金融 (DeFi)的可组合性,有效地预测全球宏观经济趋势。这种先进技术的融合旨在为交易者提供预测市场领域无与伦比的洞察力和机遇。
Opinion 正在成为预测市场竞争中的一股强劲力量,截至 2025 年 11 月,其每周市场份额已达 40.4%,超越了 Polymarket 和 Kalshi。Opinion 由 YZi Labs(前身为 Binance Labs)支持,其定位并非典型的预测市场,而是首个全球宏观经济交易基础设施。
本文分析了 Opinion 的基本面和估值与行业同行的比较,并结合预测市场的概率数据,反映了市场对 Opinion 上市后最终估值的预期。

Opinion(OPN)最新动态
币安(官方注册 官方下载)将在 3 月 5 日成为首个上线 Opinion (OPN) 的平台,交易将于 2026 年 3 月 5 日 19:00(UTC+8)开始。
持有至少 235 个 Alpha 积分的用户可申领代币空投。在 Alpha 活动页面申领 100 个 OPN 代币空投。本次活动采用「扣分递减」模式,活动开始的第一分钟,申领空投将消耗 30 个 Alpha 积分。若活动未结束,此后每过一分钟,领取所需消耗的积分将减少 5 分,最低可降至 10 个积分。注意:用户需在 Alpha 活动页面 24 小时内确认申领,否则视为放弃领取空投。
如何参与OPN币空投活动
3月5日10:00(UTC),币安Alpha用户即可开始交易Opinion代币($OPN)。交易上线后,Alpha将立即开放空投通道,供用户领取$OPN代币。参与Opinion空投需要持有币安Alpha积分。
币安将在空投开始前公布认购门槛。如果您符合要求,请按以下步骤领取 $OPN 代币:
- 连接您的钱包:点击币安App首页的钱包选项卡。确保您的币安Web3钱包已激活。
- 申请方式:进入币安钱包的空投页面,找到Opinion空投页面。点击“领取”,即可成功申请$OPN空投。
- 请注意,领取此次空投需要消耗 30 个 AP。此外,您 有 24 小时的时间确认领取,否则币安将重新分配您的份额。
- 分配方式:币安会将分配的 $OPN 代币直接存入您的币安 Alpha 账户。

Opinion是什么
Opinion(前身为 O.LAB)是一个去中心化的预测市场交易所,允许用户使用任何 ERC-20 代币创建、交易预测市场并提供流动性。
Opinion 由 Opinion Labs 开发,其创始团队成员曾在 Citadel、摩根大通、麦肯锡、亚马逊和字节跳动等知名机构任职。这样的背景使他们拥有深厚的算法交易专业知识,以及构建大规模消费者应用程序的能力。
谁创建了 Opinion Coin?
Opinion Coin 由 Opinion Labs 开发,该公司是加密货币市场中利用人工智能技术的先驱企业。通过将人工智能集成到区块链中,Opinion Labs 已成为创建精准且适应性强的预测工具的先驱者。该平台由经验丰富的开发人员、经济学家和人工智能专家组成的团队打造,旨在彻底改变交易员参与全球宏观经济趋势的方式。他们创新的方法为希望在竞争激烈的加密货币行业中获得优势的新手和资深交易者打造了一个强大的工具。
Opinion平台与其他平台的主要区别
- 中央限价订单簿 ( CLOB) 架构:与大多数预测市场使用自动做市商 (AMM) 不同,Opinion 采用类似于传统金融交易所的中央限价订单簿 (CLOB) 架构。这能够实现更精准的价格发现和更小的点差。
- 观点人工智能:一个去中心化的人工智能预言机用于创建市场并解决结果。当用户创建市场时,人工智能会将简单的提示信息转化为详细的预测合约,其中包括事件描述、结算条件、到期日和参考数据来源。
- 聚焦宏观市场:本策略侧重于宏观经济事件,例如美联储利率决议、消费者物价指数(CPI)发布和就业数据。这使得交易者能够直接参与宏观经济事件,而不是交易比特币或股票等替代资产。

Opinion 已完成以下几轮融资:
- 第一轮融资(2024年8月):未公开。领投方:YZi Labs(币安实验室)。
- 种子轮融资(2025 年 3 月): 500 万美元。领投方:YZi Labs。
知名投资者包括 Animoca Ventures、Amber Group、Manifold 和 Echo Community。赵长鹏 (CZ) 已公开确认 YZi Labs 是 Opinion 的少数股东。

观点融资轮。来源:CryptoRank
OPN币是什么
代币概览:
- 代币名称:Opinion
- 代币简称:OPN
- 总供应量:1,000,000,000枚OPN
- 代币用途:OPN是Opinion生态系统的核心功能型代币,用于支持平台服务的使用、参与治理,以及实现网络价值的捕获与回馈。
Opinion当前表现
Opinion于2025年10月24日在BNB链上正式上线主网,并迅速展现出强劲的业绩。自2024年4月整个行业周交易量首次突破2000万美元以来,Opinion成为继Polymarket和Kalshi之后,历史上第三个周交易量领先的预测市场。
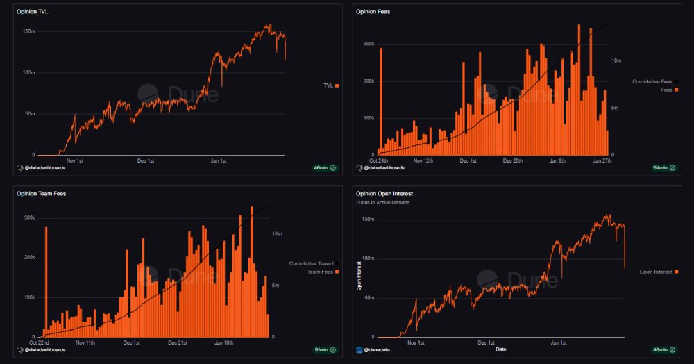
根据Dune Analytics于 2026 年 1 月更新的数据,Opinion 持续取得新的里程碑式成就:
- 未平仓合约: 1.4 亿美元以上(创历史新高,位列行业前 3)。
- TVL: 1.43亿美元。
- 每周交易量峰值: 16亿美元以上(超过Polymarket)。
- 每周费用: 100万美元至174万美元。
- 高峰期市场份额:预测市场领域的 60% 以上。

Opinion的当前指标
预测市场 TVL 对比(2026 年 1 月)
- Polymarket:约 3.8 亿美元。
- 观点:约 1.55 亿美元(排名第 2)。
- 预测乐趣:约 2250 万美元。
Opinion合理的FDV
与其他预测市场的估值比较
为了更客观地评估 Opinion 的估值,将其核心指标与成熟的预测市场平台进行比较可以提供有用的背景信息。

与其他预测市场的意见估值比较
Opinion平台的基本面在多个维度上依然强劲。该平台每周的交易量已与Polymarket和Kalshi相媲美,证实了其在预测市场领域顶级竞争的实力。
与此同时,未平仓合约迅速扩张,从2025 年 11 月的 6090 万美元增至 2026 年 1 月的超过 1.4 亿美元,短短两个月内增长了 126%,这表明资本留存率很高。
从竞争角度来看,Keyrock将 2026 年描述为 Polymarket、Kalshi 和 Opinion 之间的“三强争霸”,这进一步巩固了 Opinion 的三大领先地位。YZi Labs(管理着超过100 亿美元的投资组合)、Animoca Ventures 和 Amber Group 等机构的强大支持也强化了这一预期,为 Opinion 的长期发展前景提供了强有力的保障。
基于TVL倍数的估值
截至 2026 年 1 月 29 日,根据DefiLlama的数据,并以 Polymarket 为参考,其总锁定价值约为 3.8 亿美元,估值约为 90 亿美元:
- Polymarket 估值/TVL 比率:约 23 倍。
- 将此比率应用于 Opinion 的: 1.43 亿美元 TVL 表明 FDV 约为30 亿美元。
然而,Polymarket 的优势在于更高的品牌知名度、更大的用户群体、更清晰的监管路径以及更高的累计交易量(170 亿美元 vs 50 亿美元以上)。由于 Polymarket 上线仅三个多月,目前尚处于早期阶段,其长期可持续性必须得到验证,才能证明其交易量与 Polymarket 相当。
基于估值成交量比率的估值
以 Kalshi 为基准,其估值达 110 亿美元,累计成交量约为 171 亿美元:
- Kalshi 估值/成交量比率: 0.6 倍。
- 将此比率应用于 Opinion 的50 亿美元以上的交易量,也意味着其最终成交额约为30 亿美元。
从估值成交量角度来看,Opinion 预测的约 30 亿美元首日成交量相对于 Kalshi 而言似乎较为合理。然而,尽管早期成交量表现强劲,但由于发行阶段的不确定性和未披露的代币经济模型,首日成交量可能已被低估。
为什么市值超过 30 亿美元的股票市场会保持谨慎
市场对超过 30 亿美元 FDV 门槛的谨慎态度是有道理的。Opinion Labs 尚未公布其代币经济模型,包括收入分配、回购机制或清晰的代币价值累积模型,这使得投资者无法了解代币的长期收益情况。
即使存在此类催化剂, 它们通常也需要时间才能显现,并且不太可能在TGE结束后立即披露。此外,首日FDV往往会受到空投接收者和早期用户抛售的压力,而更长期的收益预期则需要时间才能被市场消化。
最后,Opinion 近期的部分交易量是由 OPN Points 激励措施推动的,这促使市场等待确认交易活动在 TGE 之后能否有机地持续下去。
因此,可能导致 FDV 大幅上涨的因素通常不会在前 24 小时内计入价格。

“FDV上线一天后估值超过30亿美元?”
常见问题解答
FDV波动风险何时最高?
市场波动最剧烈的时期通常出现在TGE(交易完成)后的24-72小时内,此时空投接收者和早期用户的抛售压力会显现。这段时间是市场调整预期、形成更稳定价格区间的时期。
第一天之后,哪些因素可能会改变 FDV 的预期?
与代币经济学、回购机制、收益分成或重大合作相关的公告可能会迅速改变市场预期。如果强劲的催化剂过早出现,市场可能会将Opinion的价格重新调整至低于当前折价水平。
除了市场份额之外,Opinion 相对于 Polymarket 还有哪些优势?
除了市场份额之外,Opinion 的优势还在于其借助人工智能预测技术快速创建和解决市场问题,并结合宏观战略。这种方法有助于其随着时间的推移实现更广泛、更灵活的市场扩张。
结论
总体而言,尽管Opinion在市场份额、交易量和未平仓合约量方面基本面强劲,但市场对其上线首日最终成交额(FDV)的预期仍然较为现实。5亿至10亿美元的预期区间反映了市场对其已取得的市场认可与一些尚未解决的因素(例如代币经济学、回购以及代币发行后的短期抛售压力)之间的平衡看法。
到此这篇关于Opinion(OPN)币是什么?未来潜力如何?OPN代币经济与价格预测的文章就介绍到这了,更多相关Opinion(OPN)币内容请搜索脚本之家以前的文章或继续浏览下面的相关文章,希望大家以后多多支持脚本之家!
本站提醒:投资有风险,入市须谨慎,本内容不作为投资理财建议。